Notice
Recent Posts
Recent Comments
Link
| 일 | 월 | 화 | 수 | 목 | 금 | 토 |
|---|---|---|---|---|---|---|
| 1 | 2 | 3 | ||||
| 4 | 5 | 6 | 7 | 8 | 9 | 10 |
| 11 | 12 | 13 | 14 | 15 | 16 | 17 |
| 18 | 19 | 20 | 21 | 22 | 23 | 24 |
| 25 | 26 | 27 | 28 | 29 | 30 | 31 |
Tags
- 딥러닝
- 서평단
- Python
- Ga
- MySQL
- tensorflow
- 매틀랩
- 리눅스
- 통계학
- matplotlib
- 티스토리
- MATLAB
- 시각화
- 서평
- Google Analytics
- 월간결산
- 파이썬
- 파이썬 시각화
- 블로그
- Pandas
- SQL
- Blog
- 한빛미디어서평단
- 한빛미디어
- Linux
- python visualization
- 독후감
- 텐서플로
- Visualization
- Tistory
Archives
- Today
- Total
pbj0812의 코딩 일기
[자동화] Grafana + MySQL 연동 본문
0. 목표
- Grafana에 MySQL을 연동하여 Grafana 에서 MySQL 정보 모니터링
1. 실습
1) 실험 데이터 생성
(1) MySQL 기본 설치 : 링크 참조
(2) 테이블 생성(workbench 사용)
- 날짜에 따른 점수
CREATE TABLE pbj_db.time_test(date date, score INT NOT NULL) ENGINE = INNODB;
(3) 데이터 삽입
INSERT INTO pbj_db.time_test(date, score) VALUES ("2020-06-09", 100);
INSERT INTO pbj_db.time_test(date, score) VALUES ("2020-06-10", 150);
INSERT INTO pbj_db.time_test(date, score) VALUES ("2020-06-11", 250);
(4) 데이터 확인
SELECT * FROM pbj_db.time_test;
(5) 결과

2) Grafana 설정(설치 참고 링크)
(1) 홈에서 가운데의 Add your fist data source 선택

(2) MySQL 플러그인 설치

(3) MySQL 접속 정보 입력

(4) 홈에서 Create your first dashboard 클릭
- 혹은 왼쪽 메뉴에서 대쉬보드 클릭

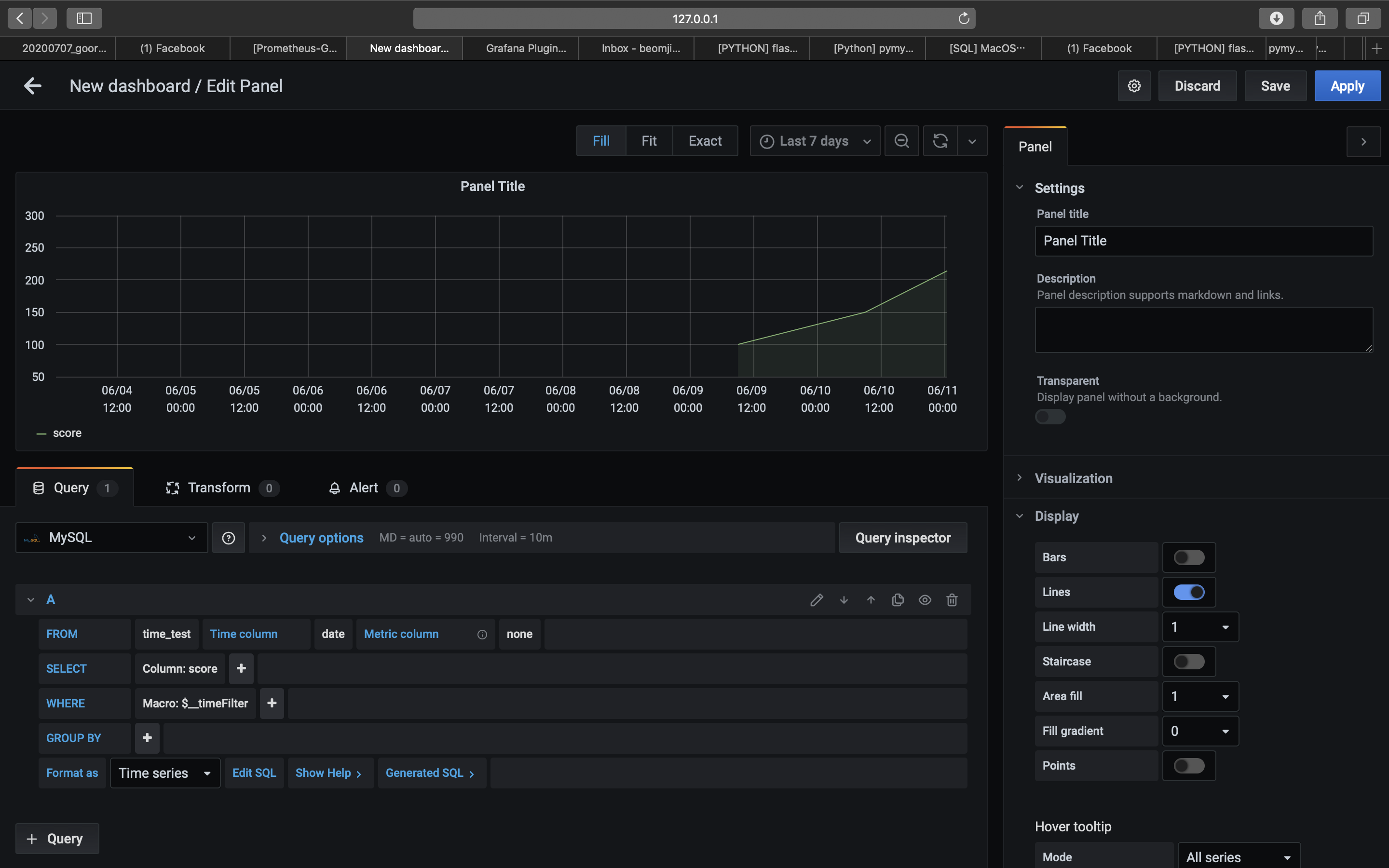
(5) Add new panel 클릭

(6) 왼쪽의 드롭 버튼을 눌러 MySQL 로 변경

(7) 원하는 데이터 입력

* 연필 버튼을 눌러 쿼리로도 작성 가능

(8) 보고 싶은 시간 조정

(9) 우측 상단의 Save 및 Apply 클릭

(10) 알아서 크기 조정

2. 참고
'빅데이터 > 자동화' 카테고리의 다른 글
| [PYTHON] Youtube API를 활용한 검색 결과 크롤링 및 코스트 확인 (0) | 2020.06.30 |
|---|---|
| [자동화] Google SpreadSheet, Calendar 연동을 통한 일정 관리 (3) | 2020.06.29 |
| [자동화] Mac OS에 Grafana 설치 (1) | 2020.06.10 |
| [자동화] youtube api를 통한 youtube 게시글 댓글 크롤링 (2) | 2020.06.05 |
| [자동화] papermil을 통한 jupyter notebook 실행 (0) | 2020.06.04 |
Comments